Ha pasado mucho tiempo desde la vez que vimos cómo el CFO de una gran multinacional de software presentó ante diez mil empleados una pantalla a la que denominaba en inglés “Dashboard”. Hasta entonces, habíamos relacionado ese término con el panel que tenemos delante al conducir un coche.
Pero lo que nos mostraba era la recopilación de todos los parámetros que debía manejar cada día, organizada y dispuesta de tal manera que, con apenas un vistazo a la pantalla, podía conocer la situación financiera de la compañía.
Aplicaciones de gestión
Hoy en día, muchos de quienes manejamos aplicaciones de gestión estamos familiarizados con el concepto, y conocemos la utilidad y la facilidad con la que nos permite organizar nuestro trabajo, sin el esfuerzo de tener que recopilar la información por nosotros mismos. Hay diferentes denominaciones, como panel de control, de mandos, etc. Nosotros, en concreto, lo llamamos Cuadro de Mandos.
Así, desde COVLINE queremos mostraros los diferentes cuadros de mandos de ELOFICASH, de manera que podáis ver la productividad que se puede ganar en la gestión del crédito y cobros a clientes desde diferentes partes de la compañía. Y comenzaremos por el del gestor de cobros.
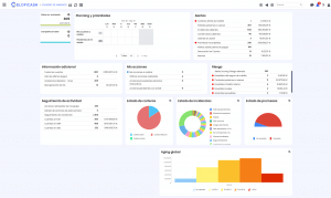
Cuadro de mandos de gestores de cobro

Esto es lo que ve el gestor de cobros cada mañana. Muy probablemente muchos necesitarían unas cuantas acciones para tener esta información al alcance de la mano. Una aplicación realmente útil. Ahora veamos el cuadro de mandos del supervisor.
Cuadro de mandos de supervisor

¿Cuánta información demandamos a los gestores, restándoles tiempo de labores más productivas, cuando podemos tener toda la información delante de nuestros ojos? Y por último, veamos cómo los comerciales pueden tener toda la información de sus cuentas dondequiera que se encuentren.
Búsqueda de información de comerciales

Y, por último, otra cosa que nos parece muy importante. En Covline siempre insistimos en la necesidad de coordinar la gestión del crédito y cobro con el departamento que más cerca está de los clientes y mejor puede solventar los problemas de pagos, logísticos, etc. Cuando los comerciales acceden a la información de créditos y cobros de sus cuentas desde sus propios dispositivos móviles, no es preciso llevar a cabo largas y repetidas gestiones entre administración y comercial para que todo fluya coordinadamente.
Si te surge algún tipo de duda o quieres conocer más sobre nosotros, ¡no dudes en ponerte en contacto!




